0%
Perfil
Turingbox Hero
STACK: HTML, CSS, JAVASCRIPT, PHP, BANCO DE DADOS E FIGMA • ANO: 2025 • ROLE: FULL-STACK & UI DESIGNER • STACK: HTML, CSS, JAVASCRIPT, PHP, BANCO DE DADOS E FIGMA • ANO: 2025 • ROLE: FULL-STACK & UI DESIGNER • STACK: HTML, CSS, JAVASCRIPT, PHP, BANCO DE DADOS E FIGMA • ANO: 2025 • ROLE: FULL-STACK & UI DESIGNER •

Turingbox

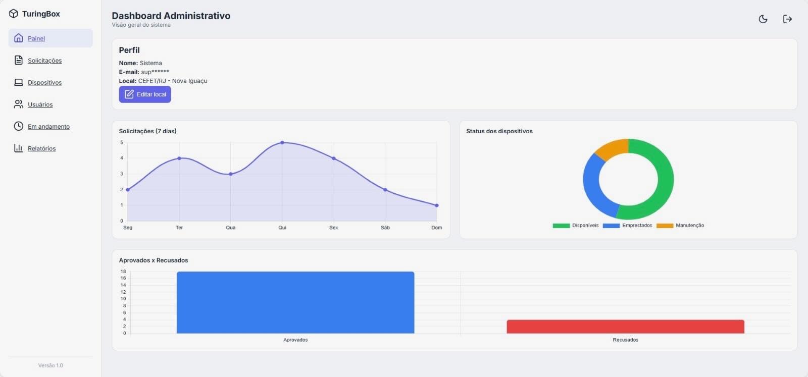
O TuringBox é um sistema web desenvolvido para gerenciar o empréstimo de dispositivos tecnológicos no CEFET/RJ – Campus Nova Iguaçu. A plataforma permite que alunos solicitem equipamentos online, enquanto a equipe administrativa acompanha pedidos, aprovações, devoluções e o estado dos dispositivos de forma organizada e segura. O projeto foi criado para substituir processos manuais, trazendo mais controle, transparência e eficiência, além de contribuir para a inclusão digital de estudantes que precisam de recursos tecnológicos para realizar suas atividades acadêmicas.

CLIENTE

CEFET/RJ campus Nova Iguaçu

PAPEL

Front-End & Backend

ANO

2025

#3B82F6
#F1F5F9
#0F172A
#FFFFFF

Inter

JetBrains Mono for paragraphs. Aa Bb Cc Dd Ee Ff Gg Hh Ii Jj Kk Ll Mm Nn Oo Pp Qq Rr Ss Tt Uu Vv Ww Xx Yy Zz

// Mais Projetos

Em Desenvolvimento

Novo case de sucesso chegando em breve.

Projeto Secreto

(2026)